

| 淬火介质搅拌的方法 |
| 时间: 2012-10-30 |
|
淬火油槽,淬火炉淬火介质搅拌的方法
1、手动搅拌
用人力夹持淬火件在淬火介质中作上下或圆环形或“8”型摆动,可达到1.1~1.8m/s的运动速度,但重现性差。
2、喷射式搅拌
利用泵愉输入淬火介质,进行喷射搅拌,搅拌速度可达4.0~30m/s,特殊的可达150m/s。泵的压力一般为0.2~0.3MPa。图为喷射式淬火油槽,利用设在淬火槽槽底的油喷头,增加搅拌作用。淬火介质可使用压缩空气搅拌。
![]() 图 喷射式淬火油槽
3、螺旋桨搅拌
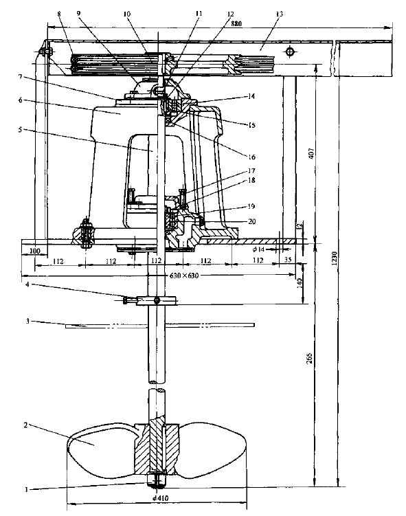
利用螺旋桨搅拌淬火槽淬火介质,可获得良好的紊流效果,其排送液体量10倍于相同功率的离心泵的排送能力。螺旋桨无需管道,容易安装、取出和维修。图为螺旋桨搅拌器图。
![]() 图 螺旋桨搅拌器图
1—左向螺帽 2—叶轮 3—工艺板 4—挡环 5—轴 6—底座 7—轴承座 8—V型带 9—上压盖 10一带轮 11—紧固螺母 12—止动垫圈 13—防护罩 14—单列调心球轴承 15—轴套 16—密封圈 17—下压盖 18—紧固螺母 19—锥套 20—双列调心球轴承
|
|
上一篇: 淬火介质搅拌的作用 下一篇: 淬火槽搅拌螺旋桨的安装 |